Site24x7のAzure Cosmos DB for MongoDB(vCore)監視は、MongoDB用に構成されたCosmos DBインスタンスのパフォーマンス、可用性、使用状況を包括的に可視化します。重要なメトリクスを収集し、実用的なインサイトを提供することで、Site24x7はデータベースワークロードの最適化と信頼性の維持を保証します。
Site24x7のAzure Cosmos DB for MongoDB(vCore)監視統合では、次の追跡がサポートされています。

Azure Cosmos DB for MongoDB(vCore)サービスは、新しい監視を追加するときに追加することも、既存のAzure監視に追加することもできます。サービスを追加するには、以下の手順に従ってください。
| メトリック名 | 説明 | 統計 | 単位 |
|---|---|---|---|
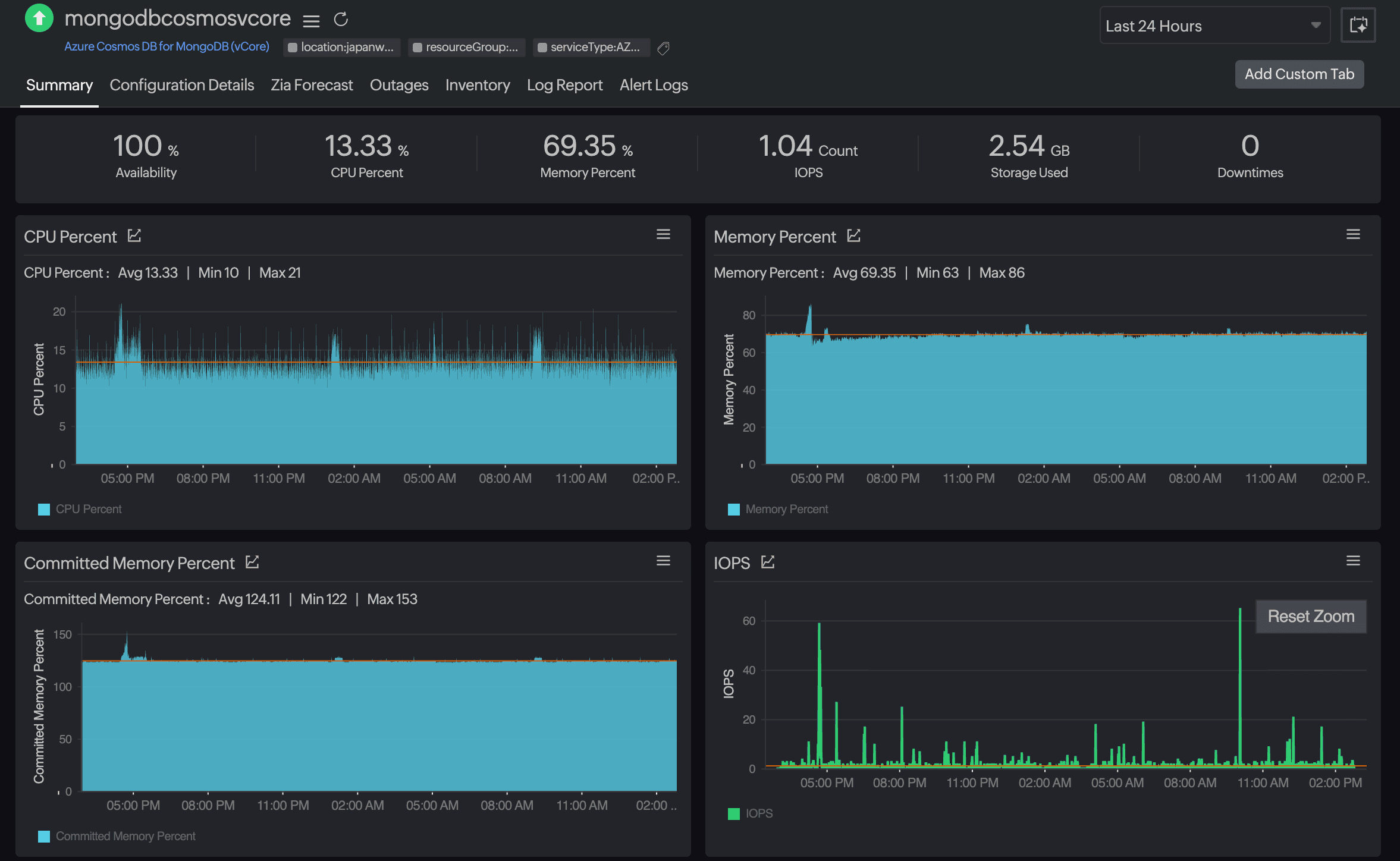
| CPU率 | Cosmos DBインスタンスによって消費されるCPUリソースの平均割合です。 | 平均 | 割合 |
| メモリ率 | Cosmos DBインスタンスによって使用されるメモリの平均割合です。 | 平均 | 割合 |
| コミットメモリ率 | 使用可能なメモリと比較したコミットされたメモリの平均割合です。 | 平均 | 割合 |
| IOPS | 1秒あたりに実行される入出力操作の平均数です。 | 平均 | カウント |
| 自動スケール使用率 | 現在使用されている自動スケールスループットの割合です。 | 平均 | 割合 |
| ストレージ率 | 現在使用されている割り当て済みストレージの平均割合です。 | 平均 | 割合 |
| 使用済みストレージ | データベースによって消費されるストレージの平均量です。 | 平均 | バイト |
| Mongoリクエスト時間 | MongoDBリクエストの処理にかかる平均時間です。 | 平均 | ミリ秒 |
しきい値プロファイルの関連付けは、監視の編集ページから行うことができます。
このしきい値プロファイルに加えられた変更は、関連付けられているすべての監視に適用されます。プラスアイコン(+)または鉛筆アイコン(
)をクリックすると、しきい値プロファイルを追加または編集できます。
一括アクション
しきい値プロファイルの一括関連付けは、管理ページ([管理]→[インベントリ]→[ 一括アクション]→[監視設定]の[しきい値プロファイルの修正])から実行できます。
[しきい値と可用性]オプションを選択すると、メトリックのしきい値を設定できます。また、属性レベルでIT自動化を設定することもできます。
デフォルトのしきい値
Site24x7は、デフォルトのしきい値に基づいてアラートを発報します。これらのデフォルトのしきい値により、データベースの過剰な利用を防ぎ、最適なストレージとパフォーマンスを維持できます。また、異常な変更があった場合にアラートを受け取ることで、コスト削減にも役立ちます。デフォルトのしきい値は以下の通りです。
メトリックのしきい値
変更しきい値
Site24x7は、パフォーマンス低下の問題を自動解決するための独自のIT自動化ツールセットを提供しています。これらのツールは、手動による介入を待つことなく、イベントにプロアクティブに反応します。
Site24x7の設定ルールでは、複数の監視に対して、しきい値プロファイル、通知プロファイル、タグ、監視グループなどのパラメーターを設定できます。これらのルールは、既存の監視、または追加する監視(指定した条件に一致するもの)に対して設定・実行できます。
監視対象リソースのさまざまなパラメータに関する詳細なデータを取得し、洞察に富んだレポートを使用してサービスパフォーマンスを強化します。
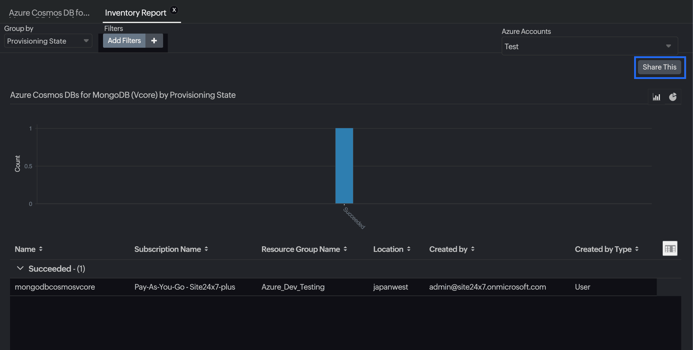
Azure Cosmos DB for MongoDB(vCore)のレポートを表示するには:
左側のナビゲーションペインの[レポート]セクションに移動します。
左側のメニューから[Azure Cosmos DB for MongoDB(vCore)]を選択します。

選択した1つの監視の可用性概要レポート、インベントリレポート、パフォーマンスレポートを検索できます。また、すべてのCosmos DB for MongoDB(vCore)監視の概要レポート、可用性概要レポート、ヘルス傾向レポート、パフォーマンスレポートを取得することもできます。
スケジュールレポート
インベントリレポートのスケジュールを設定するには、[レポート]→[Azure Cosmos DB for MongoDB(vCore)]→[インベントリレポート]に移動し、右上隅の[共有]ボタンをクリックします。[スケジュールレポート]ポップアップで監視を選択し、希望する頻度(毎日、毎週、毎月、または四半期ごと)を指定すると、希望するグループにインベントリ詳細の定期レポートが送信されます。

Site24x7 Azure Cosmos DB for MongoDB(vCore)監視では、リソースに関するより深い分析情報を得ることができる独自のレポートセットも提供されます。
これらのレポートには次のものが含まれます:
プロビジョニング状態によるMongoDB用CosmosDB
上位Nレポートと下位Nレポート
Azure Cosmos DB for MongoDB(vCore)のCPU率ごと
Azure Cosmos DB for MongoDB(vCore)のメモリ率ごと
IOPSによるMongoDB用Azure Cosmos DB(vCore)
Azure Cosmos DB for MongoDB(vCore)のストレージ率ごと
MongoによるMongoDB(vCore)用Azure Cosmos DBの要求期間
Azure Cosmos DB for MongoDB(vCore)監視の[概要]タブからレポートを表示することもできます。
任意のグラフタイトルをクリックすると、監視のパフォーマンスレポートも表示されます。