ヘルプ Oracle Cloud Infrastructure インターネットゲートウェイ監視
Oracle Cloud Infrastructure(OCI)では、インターネットゲートウェイによってパブリックサブネット内のリソースがインターネットに接続できます。インターネットゲートウェイは、インバウンドとアウトバウンドの両方のトラフィックにパスを提供し、WebサーバーやAPIなど、インターネットへ直接アクセスを必要とするワークロードに不可欠です。

Site24x7によるOCIのインターネットゲートウェイ監視により、ゲートウェイの使用状況を可視化し、公開リソースへの信頼性の高い接続を確保できます。
ほとんどの本番環境において、インターネットゲートウェイは重要なアプリケーションの出入口として機能します。ゲートウェイに設定ミス、利用不能、あるいは削除があると、サービスへのパブリックアクセスが即座に遮断される可能性があります。その重要性にもかかわらず、OCIにおけるインターネットゲートウェイのネイティブ監視機能は限られています。ログやネットワークトラブルシューティングを通じて手動で追跡しない限り、可用性や構成の問題に関する直接的なアラートは機能しません。
Site24x7との連携により、インターネットゲートウェイ監視を既存のインフラストラクチャの可視化に組み込むことで、この課題を解消できます。インターネットゲートウェイの可用性、構成ステータス、関連メトリクスを、監視対象の他のOCIリソースと並べて表示できるようになります。これにより、潜在的な問題を早期に検出し、接続の問題のトラブルシューティングにかかる時間を短縮できます。
あるチームが、OCI上で公開マイクロサービス群を運用しているとします。これらのサービスは、仮想クラウドネットワーク(VCN)内のパブリックサブネットにホストされています。顧客はこれらのサービスにインターネット経由でアクセスします。VCN用に構成されたインターネットゲートウェイは、これらのサービスが外部とのトラフィック送受信を行う唯一のポイントです。ある日、顧客からアプリケーションにアクセスできないという報告を受けました。エンジニアリングチームは調査を開始しましたが、アプリケーションサーバーやロードバランサーに問題は見つかりませんでした。
Site24x7を使用してインターネットゲートウェイのステータスを素早く確認したところ、最近の設定更新中に誤ってVCNから切断されたことが判明しました。Site24x7はインターネットゲートウェイの接続状況とルーティングの依存関係を可視化するため、チームは問題を迅速に特定し、修正することができます。ゲートウェイが削除または無効化された場合は、Site24x7のアラートがリアルタイムで通知されます。
この統合により、平均解決時間が短縮され、長時間のダウンタイムが防止され、ネットワークスタック全体にわたる大規模な手動デバッグの必要性が回避されます。
インターネットゲートウェイをSite24x7と統合すると、次のメリットを得られます。
関連付けられているOCIポリシーに次のステートメントがあることを確認します。
Site24x7 は、設定されたポーリング頻度 (1分に1回から1日に1回) に従ってOCIサービスレベルAPIをクエリし、インターネットゲートウェイ監視からメトリックを収集します。
インターネットゲートウェイ監視でサポートされているメトリックは次のとおりです。
| メトリック名 | 説明 | 統計 | 単位 |
|---|---|---|---|
|
インターネットゲートウェイへのバイト数 |
送信インターネットトラフィック用にOCIリソースからインターネットゲートウェイに送信されたバイト数です。 |
和 |
バイト |
|
インターネットゲートウェイからのバイト数 |
受信インターネットトラフィック用にインターネットゲートウェイからOCIリソースに送信されたバイト数です。 |
和 |
バイト |
|
インターネットゲートウェイへのパケット数 |
アウトバウンドインターネット通信のためにOCIリソースからインターネットゲートウェイに送信されたパケットの数です。 |
和 |
カウント |
|
インターネットゲートウェイからのパケット数 |
着信インターネット通信のためにインターネットゲートウェイからOCIリソースに送信されたパケットの数です。 |
和 |
カウント |
|
インターネットゲートウェイへのパケットドロップ数 |
様々な理由によりインターネットゲートウェイによってドロップされた、OCIリソースからインターネットゲートウェイへのパケットの合計数です。 |
和 |
カウント |
|
インターネットゲートウェイからのパケットドロップ数 |
様々なフィルタリングまたはルーティングの問題によりドロップされた、インターネットゲートウェイからOCIリソースへのパケットの合計数です。 |
和 |
カウント |
|
IGWへのパケットドロップ(セキュリティルール) |
セキュリティリストまたはネットワークセキュリティグループルールによってトラフィックがブロックされたために、インターネットゲートウェイに向かう際にドロップされたパケットの数です。 |
和 |
カウント |
|
IGWへのパケットドロップ(ルートなし) |
宛先のルートテーブルに有効なルートが見つからなかったため、インターネットゲートウェイへの送信時にドロップされたパケットの数です。 |
和 |
カウント |
|
IGWへのパケットドロップ(スループット) |
スループット制限または帯域幅制約の超過により、インターネットゲートウェイへの送信時にドロップされたパケットの数です。 |
和 |
カウント |
|
IGWへのパケットドロップ(その他) |
特定のドロップカテゴリに含まれないその他のさまざまな理由により、インターネットゲートウェイへの送信時にドロップされたパケットの数です。 |
和 |
カウント |
|
IGWからのパケットドロップ(セキュリティルール) |
セキュリティリストまたはネットワークセキュリティグループのルールによって戻りトラフィックがブロックされたために、インターネットゲートウェイから送信されたときにドロップされたパケットの数です。 |
和 |
カウント |
|
IGWからのパケットドロップ(ルートなし) |
送信元に有効な戻りルートが見つからなかったため、インターネットゲートウェイから送信されたときにドロップされたパケットの数です。 |
和 |
カウント |
|
IGWからのパケットドロップ(スループット) |
スループット制限または戻りパスの帯域幅制約により、インターネットゲートウェイから送信されたときにドロップされたパケットの数です。 |
和 |
カウント |
|
IGWからのパケットドロップ(その他) |
特定のドロップカテゴリに該当しないその他のさまざまな理由により、インターネットゲートウェイから送信されたときにドロップされたパケットの数です。 |
和 |
カウント |
|
合計バイト数 |
インターネットゲートウェイによって処理された合計バイト数(送受信両方)を表す集計メトリックです。全体的なトラフィック量を把握する上で重要です。 |
和 |
バイト |
|
合計パケット数 |
インターネットゲートウェイによって処理されたすべてのパケット(送受信両方)の総数です。トラフィックパターン分析に不可欠です。 |
和 |
カウント |
|
ドロップ率 |
処理されたパケット総数に対するドロップされたパケットの割合を計算した値です。インターネットゲートウェイの健全性と効率性を示す主要業績評価指標(KPI)です。1~2%を超える値は、通常、インフラストラクチャまたは構成に問題があり、早急な対応が必要であることを示しています。 |
平均 |
割合 |
インターネットゲートウェイ監視のしきい値構成手順
インターネットゲートウェイ環境を監視するには、Site24x7アカウントにログインし、[クラウド]→[OCI]→[OCIインターネットゲートウェイ]に移動します。
インターネットゲートウェイ監視の監視データを以下に示します。
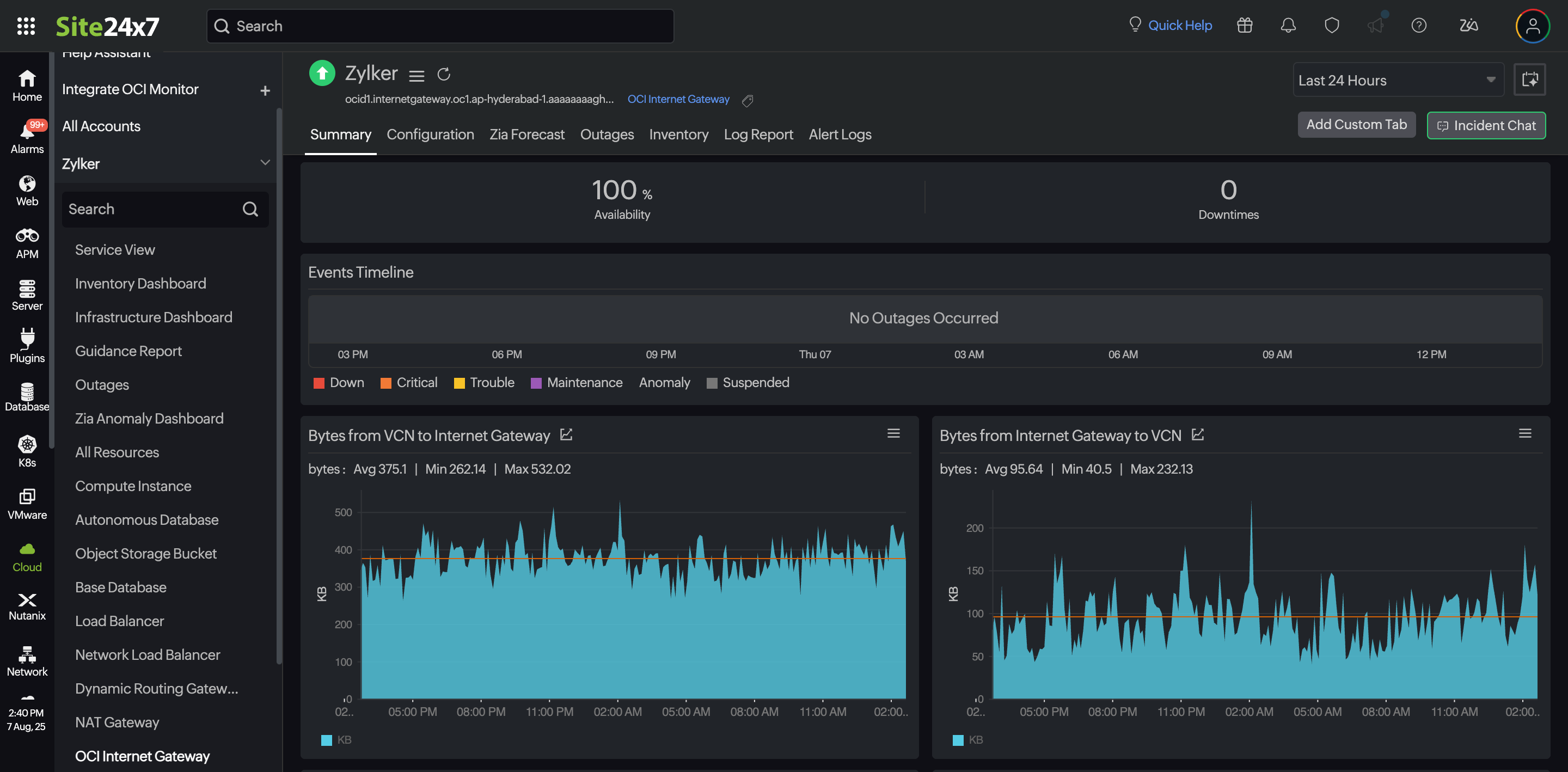
サマリー
[サマリー]タブには、イベントのタイムラインとメトリックの包括的な概要が表示され、インターネットゲートウェイ監視のパフォーマンスを明らかにする洞察に富んだグラフが表示されます。
設定
[設定]タブには、作成時刻、 状態、その他の構成の詳細など、インターネットゲートウェイ監視の重要な詳細がまとめられています。
予測
[予測]タブには、過去の時系列データに基づいて、パフォーマンス指標(リソース使用状況の測定)の将来のポイントを示す予測チャートが表示されます。15日間の過去データを使用して、今後7日間の指標の使用状況を予測します。
障害
[障害]タブには、停止の開始時刻、終了時刻、期間、およびコメント(ある場合)の詳細が表示されます。
インベントリ
[インベントリ]タブでは、タイプ、リージョン、監視ライセンスカテゴリなどの詳細情報を取得できます。しきい値と可用性プロファイル、通知プロファイルはユーザーごとに設定でき、このタブで確認できます。
ログレポート
[ログレポート]タブには、インターネットゲートウェイ監視のログステータスの統合レポートが提供され、CSVファイルとしてダウンロードできます。
アラートログ
[アラートログ]タブには、インターネットゲートウェイ監視に関連して発生したすべてのアラートが時系列で表示されます。このタブは、アラートの履歴と重大度を追跡し、問題を評価し、しきい値設定を検証するのに役立ちます。