Azure監視

Azureリソース内のすべてのリソースをすぐにディスカバリーして監視できます。アラートの設定、リソースへのタグの関連付け、アクションの自動化、カスタムダッシュボードでのトレンド分析などが可能です。

その他サポートしている機能

Site24x7認証

  1. Site24x7アカウントにログインし、[管理]→[インベントリー]→[監視の追加]→[Azure]に移動します。
  2. Azureリソースは次の方法で監視追加できます。
    • カスタムAppでの認証:Microsoft Azureポータルで独自のアプリを作成し必要な権限を関連付けることで、Azureリソースを監視できるようになります。
      詳細はこちらのページをご確認ください。
組織のAzureアカウントのみ監視を行えます。Gmail、Hotemail、Outlookなどの個人/ライブのAzureアカウントは監視追加できません。

アクセスの許可が成功した後、Site24x7のWebクライアントで監視を追加できます。Azure監視の追加ページでの追加手順は次のとおりです。

監視の追加

  1. 一意の表示名を入力します
  2. 既存の監視に関連付けます。または新規監視グループに関連付けます
  3. Azureリソースフィルター配下で、Site24x7 AppにContributorまたはReaderロールを関連付けます。その後、サブスクリプションとサービスタイプを選択し、リソースをディスカバリーして監視を開始します。
    • デフォルトでは、Azureアカウントのすべてのサブスクリプションとサービスタイプが監視に選択されます。
    • 新しいリソースは30分ごとにディスカバリーされます。
  4. Microsoft Azureポータルにリソースグループやサービスタイプを追加する際に、監視に新規リソースグループを自動追加を[はい]に切り替えます。
    これにより、リソースが自動的にディスカバリーされて監視に追加されます。デフォルトでこの機能は[いいえ]に設定されています。
  5. 監視からAzureリソースを包含または除外するには、Azureポータルのタグを用います。キーとバリューのペアを指定します。また、(+)アイコンを用いてペアを追加できます。
  6. 新規リソースの自動ディスカバリーの無効化で、[はい]を選択します。
    これにより、次のディスカバリーとデータ収集で、新しいリソースの自動ディスカバリーとSite24x7への監視の追加が行われなくなります。この機能はデフォルトで[いいえ]に設定されています。
  7. サービスタイプがVMの場合、選択したサブスクリプションに存在する全仮想マシンにSite24x7サーバー監視エージェントをインストール(Azure VMの監視機能拡張)でき、100以上のパフォーマンスメトリックを取得します。デフォルトでこの機能は[はい]となっています。
  8. 停止リソースの自動で削除を[はい]にします。特定の時間帯(日にち)を選択でき、完全に削除する前に停止したリソースをSite24x7に保持する期間を指定します。
  9. 既存の通知プロファイルユーザーグループタグを選択するか、新規に追加します。
    選択した3rdパーティサービスにSite24x7のアラートを連携させることもできます。
  10. [Azureリソースのディスカバリー]をクリックして、ディスカバリーと監視を開始します。

Site24x7のWebクライアントに全Azureリソースが追加されるまで数分待機します。
ディスカバリーが完了すると、インフラストラクチャダッシュボードにリダイレクトされます。

1つのAzureテナントの全サブスクリプションがSite24x7で1監視としてみなされます。
同テナントに監視のサブスクリプションを追加するには、[Cloud]→[Azure]→[インフラストラクチャ/インベントリダッシュボード/管理アクション]に移動し、ハンバーガーアイコンより→[編集]を選択します。

ダッシュボード

Site24x7では、次のAzureダッシュボードをサポートしています。カスタムダッシュボード作成もご確認ください。

インフラストラクチャーダッシュボード:

Azure監視の追加後、[Cloud]→[Azure]→[Azureアカウント名]→[インフラストラクチャーダッシュボード]に移動します。
ディスカバリーされたAzureリソースのNOCビューが表示されます。
ページタイトルの横のハンバーガーアイコンより、Azure監視の編集、停止(サスペンド)、削除などが行えます。リソースをディスカバリーするには、[今すぐディスカバリー]をクリックします。

機能:

  • 1つのダッシュボードで、ディスカバリーされたAzureリソースの数を表示
  • リソースステータスの表示:アップ、ダウン、ディスカバリー中
    ディスカバリー中として表示されている監視は、Azureアカウントからステータスを取得されていないことを示します。
    このステータスは、Azureポータル上のリソースの実際のステータスとは関連していません。
  • サブスクリプション、リソースグループ、サービス、ロケーション、ステータスによりリソースをフィルター
  • NOCボックスをクリックして、特定の監視のサマリーページを表示

インベントリーダッシュボード:

[Cloud]→[Azure]→[Azureアカウント名]→[インベントリダッシュボード]に移動します。インベントリダッシュボードではアカウントからディスカバリーされたAzureリソースを表示します。
ページタイトルの隣にあるハンバーガーアイコンより、Azure監視の編集、停止(サスペンド)、削除が行えます。リソースをディスカバリーするには、[今すぐディスカバリー]をクリックします。

機能:

  • 円グラフでサービスタイプごとのAzureリソースを表示し、グラフにマウスポインタを合わせることでそのサービスタイプの詳細を確認
  • サービスタイプのリソースの日次利用状況を表示

    現在、Site24x7では次のサービスタイプのリソースのみ使用状況を表示できます:

    • REDISCACHES
    • NETWORKINTERFACES
    • SERVICEBUS
    • SERVERFARMS
    • APPSERVICES
    • SQLSERVERS
    • VIRTUALMACHINES
  • Azureリソースのインベントリ詳細で、Azureサービスを表形式で表示し、それぞれのロケーションの数、サブスクリプション、リソース、リソースグループごとに表示。ロケーション、リソース、リソースグループごとにサービスをフィルターすることも可能

ステータスダッシュボード:

[Cloud]→[Azure]→[Azureアカウント名]→[ステータスダッシュボード]に移動します。
ステータスダッシュボードでは、ディスカバリーされたAzureリソースのステータスとパフォーマンス確認できます。

機能:

  • アカウントでディスカバリーされたAzureリソースのNOCビューを表示
  • リソースステータスをリアルタイムで把握:アップ、ダウン、トラブル、ディスカバリー中
  • ダウンリソースにマウスポインタを合わせて、ダウン時間の理由を表示
  • 仮想マシン、アプリケーションサービス、ストレージアカウント、SQLサーバーについてのトップNレポートを表示

カスタムダッシュボード:

すべてのAzureリソースのメトリックを表示するカスタムダッシュボードを作成できます。
[ホーム]→[ダッシュボード]→[カスタムダッシュボード][+ 新規作成]をクリックします

  1. ダッシュボードの名前と説明を入力します
  2. ウィジェットカテゴリー配下で、[パフォーマンスウィジェット]、[トップNウィジェット]、[現在のステータスウィジェット]のいずれかを選択します
  3. 監視グループをフィルターする項目で、[すべての監視]を選択します。監視タイプで[Azure]を選択します
  4. [サービスタイプ]テンプレートを選択します
  5. 監視の選択でAzureリソースを選択し、ダッシュボードを作成します
  6. 期間を選択し、ウィジェットを画面右側にドラッグ&ドロップします
  7. ページの右上にある[カスタマイズ完了]をクリックして保存します

管理アクション

[Cloud]→[Azure]→[Azureアカウント名]→[管理]に移動します。
その後の画面で、一括アクションや仮想マシンの開始と停止、サーバー監視エージェント拡張のインストール、サブスクリプション/リソースグループ/サービス/ロケーションごとのリソースフィルターなどを行えます。ページタイトルの隣にあるハンバーガーアイコンよりAzure監視の編集、停止(サスペンド)、削除を行うこともできます。リソースをディスカバリーするには、[今すぐディスカバリー]をクリックします。

メモ:Site24x7の管理者またはスーパー管理者のみがこれらのアクションを実行できます。

  • リソースの削除:ごみ箱アイコンで、リソースを削除できます。複数のリソースを一度に削除するには、トップの[削除]ボタンを使用します。
    リソースを削除すると、監視が停止されます。リソースはAzureアカウントからは削除されません。
    一方で、Azureポータル上でリソースが削除されたとき、Site24x7のWebクライアントでは監視は有効のままになりますが、監視ステータスはダウンとなります。
  • 仮想マシンに対するアクション:仮想マシンの起動/停止や、Site24x7のサーバー監視エージェント拡張のインストールを各仮想マシンに行えます。複数の仮想マシンにこのアクションを行いたい場合、[仮想マシンへの一括アクション]ボタンを使用します。
    Site24x7のサーバー監視エージェントエクステンションをインストールする前に仮想マシンがアップで起動中なことを確認してください。

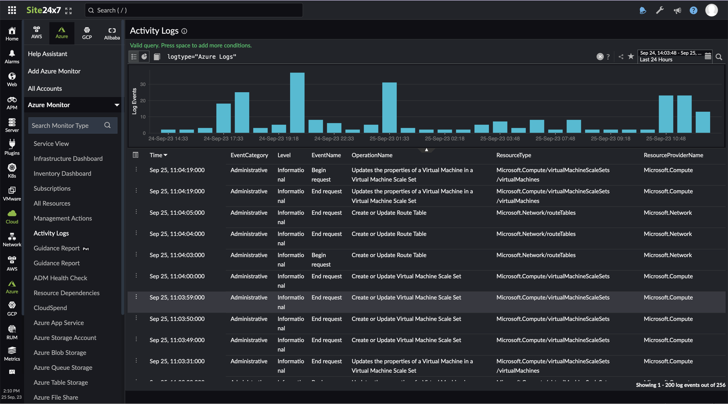
アクティビティログ

Azureポータルで実行するすべてのアクションはログとして保存されます。
アクティビティログページでは、Azureアカウントのログを1つの場所表示できます。ログデータは5分ごとに更新されます。

  1. Site24x7にログインし、[Cloud]→[Azure]→[Azureアカウント名]→[アクティビティログ]に移動します。
    [アクティビティログ]タブは、Site24x7 アプリケーションログと連携していない場合、表示できません。
    [管理]→[アプリケーションログ]→[設定]に移動し、アプリケーションログを用いてサーバーのアプリケーションログを収集するオプションで[はい]を選択してください。次のデータ収集からAzure監視でアクティビティログタブが表示され、ログデータが収集されます。
  2. ログを検索するにはクエリーを入力し、検索アイコンsearch-iconをクリックします
  3. 特定の期間のログを検索するには、その期間を選択します

リソースログ

Webアプリケーションリソース内で実行された操作を監視します。
連携を有効にし、Site24x7が一意なリソースグループ"Site24x7Applogs-<location>"とリソースの存在するロケーションのストレージアカウント、イベントグリッド、関数アプリを作成します。これら新規リソースを用いて、そのロケーションからログの収集がリアルタイムに行われます。
詳細はこちらのページをご確認ください。

機能:

  • 診断/リソースを一画面に表示
  • ボタンクリックのみでログデータとアラートを受信
  • 他の監視データとログを関連付け
  • groupby、timeslice、などのクエリをサポート
  • ログタイプをご要望に応じて追加することができます。
    ご希望のログタイプが見つからない場合はコミュニティにその旨を投稿してください。

この機能を有効にするには、Azureポータルにログインし、[Azure監視]→[Azure Web サイト]→[リソース]→[リソースログ]アクセス後、[リソースログ収集の有効化]をクリックし、監視するログカテゴリーを選択してください。
次回のデータ収集から、そのログが収集され表示されます。

リソースの依存性

すべてのAzureリソースは適切で継続的な機能のため依存リソースをもちます。
この機能ではリソースをリストダウンし、依存しているリソースやそのステータス、サービスタイプ、ロケーションなどを確認できます。
依存リソースの表示により、親リソースのダウン時間についての理由を把握できます。

現在、Site24x7では依存リソースを3つのサービスタイプ(仮想マシン、アプリケーションサービス、仮想マシンスケールセット)のみで表示しています。

依存リソースのステータスが (-) の場合、リソースは監視にまだ追加されていないことを意味します。
監視に追加するには、ページの右上にある[Azure監視の編集]ボタンをクリックし、Azure監視の編集ページのAzureリソースフィルター配下にあるサービス/リソースタイプから、サービスタイプを選択してください。その後、[保存]をクリックします。
30分後にリソースはディスカバリーされ、監視が行われます。

ガイダンスレポート

ベストプラクティスな推奨事項を取得し、Azureサービスのコストの最適化、パフォーマンスや信頼性の増加を行います。

一括アクション

Azureサブスクリプション、リソースグループ、ロケーションの変更を一度に適用します。適用には、Site24x7で、[管理]→[インベントリー]→[一括アクション]にアクセスしてください。
サポートしている一括アクションは次のとおりです。

  • しきい値プロファイルの修正
  • 通知プロファイルの修正
  • ユーザーアラートグループの修正
  • IT自動化の修正
  • 監視の削除
  • 監視の停止
  • 監視のアクティベート
  • 監視グループの関連付け/取り消し
  • タグの関連付け
表示名、しきい値プロファイル、通知プロファイル、ユーザーグループ、Azureリソースタイプの監視グループに関連した一括インポートと変更の適用も行えます。

仮想マシン(VM)

仮想マシンはAzureリソースで監視する重要なタイプです。他のリソースと同様に、Azure監視を追加したとき、仮想マシンは自動でディスカバリーされて監視されます。

機能:

  • Webクライアントから仮想マシンの起動と停止を行えます。複数の仮想マシンを一度に変更することも可能です。
    詳細はこちらのページをご確認ください。
  • Site24x7のサーバー監視エージェントのインストール(Azure VM拡張)し、Windows/Linuxサーバーに対してプロセス/サービス/ファイル/ディレクトリー/ログなど50以上のメトリックでパフォーマンスを把握できます。
    [Cloud]→[Azure]→[Azure Virtual Machine]→[監視名]をクリックします。[サーバー監視のVM拡張]タブに移動し、[Azure拡張機能のインストール]をクリックします。

アラート

監視しているAzureリソースにしきい値プロファイルを新規作成または関連付けできます。しきい値プロファイルを作成する手順は次のとおりです:

  1. [Cloud]→[Azure]→[Azureアカウント名]→[サービスタイプ]→[監視名]をクリックします。
  2. 表示名横のハンバーガーアイコンから[編集]をクリックします。
  3. しきい値と可用性欄の[プラスアイコン(+)]をクリックし、新規プロファイルを作成します。[鉛筆アイコン () ]をクリックして既存のプロファイルを編集できます
  4. [保存]をクリックして、変更を更新します。

レポート

Site24x7にログインし、[レポート]→[Azure]に移動します。
Azure監視で利用できるレポートは、サービスタイプによって異なります。

  • 可用性サマリレポート
  • パフォーマンスレポート
  • 属性ごとのトップNレポート
  • ステータストレンドレポート
  • インベントリーレポート

監視グループ

サービスタイプと個々のリソースの両方に監視グループを関連付けられます。

サービスタイプレベル:

サービスタイプを追加した後、Azure_demo - System Generated Groupという監視グループが自動的に作成されます。
[ホーム]→[監視グループ]に移動し、作成した監視グループを選択後、[ビジネスビュー]タブをクリックすることで、監視グループや関連するサブグループ(メモ:リソースグループはサブグループとして扱われる)についての外れ値を表示でき、普通でない監視パターンを検知できます。
詳細はこちらのページをご確認ください。

リソース監視レベル:

  1. [Cloud]→[Azure]→[Azureアカウント名]→[サービスタイプ]→[監視名]をクリックします。
  2. 表示名の隣にあるハンバーガーアイコンより、[編集]を選択します。
  3. Azureリソース監視の編集ページで、ドロップダウンから、監視グループを選択します。また、[プラスアイコン (+)]から新規作成も行えます。

IT自動化

Azureリソースに対してIT自動化の追加を行えます。仮想マシン(VM)の起動や停止などの自動化を行えます。
Site24x7にログインし、[管理]→[IT自動化]→[自動化の追加]をクリックします。

予測

過去の監視に基づいたAzureサービスのパフォーマンスメトリック(リソース使用率の計測)の未来予測を行います。

Site24x7は機械学習と指数平滑法などの従来の時系列予測モデルを使用して、将来の値を予測します。
適切なモデルを選択するために、時系列データは、レベル、傾向、季節性、ノイズなどの体系的および非体系的なコンポーネントに分解されます。

今後30日間のメトリック使用率の予測のためには、過去30日分の履歴データを使用します。

予測グラフの表示方法

  1. [Cloud]→[Azure]→[Azureアカウント名]→[サービスタイプ]→[監視名]を選択します。
  2. [予測]タブに移動してグラフを表示します。
サポートしているサービスタイプ:仮想マシン (VM)、サイト、データベース、App Service Plans

Capacityキャパシティプランニング

キャパシティプランニングを使用して、CPU、メモリ、ディスク使用率を監視し、Azureリソースを最適化します。

アノマリダッシュボード

Azure監視ではリソースの重要なパフォーマンス属性について、スパイクや異常の検知を行います。これによりリソースのパフォーマンスを修正でき、予期せぬ問題からAzureインフラを保護します。
Azureのアノマリダッシュボードを確認する手順は次のとおりです。

  1. Site24x7にログインし、[ホーム]→[アノマリダッシュボード]に移動します
  2. 期間のドロップダウンから特定の期間を選択します。検索バーで名前を検索するか、各重要度でフィルターすることによりAzure監視の異常を表示できます

上記により、指定した期間に対して異常サマリーグラフを表示でき、検知された異常について理由を確認できます。
根本原因について把握したい場合、[根本原因分析]をクリックし、 異常の説明を確認できます。
詳細はこちらのページをご確認ください。

タグ

Azureポータルでリソースに複数のタグを関連付けられます。
リソースがSite24x7でディスカバリーされて監視追加されたとき、Azureポータルで作成されたタグはSite24x7のWebクライアントで、該当するリソースに自動で関連付けられます。
リソース監視に対して、インポートしたタグ以外にも、新しいタグを作成したり、既存のSite24x7のタグを関連付けることも可能です。

Azureポータルで追加された新規タグは30分後にSite24x7で反映されます。

Azureリソース監視ページ

サービスタイプにごとにAzureリソースが表示されます。サービスタイプをクリックして、特定のリソース監視をクリックします。
Azureリソース監視ページには5つのタブがあります:

  • [サマリー]- Azureリソースのパフォーマンスや各属性について最新ポーリングで取得したデータを表示します。
  • [設定の詳細]- 次の情報を表示できます。
    • ID(各Azureリソースに作成されているユニークID)
    • リソース名
    • 関連付けられているサービスタイプ
    • ロケーション
  • [障害]
  • [インベントリー]
  • [ログレポート]

Azure Deployment Manager (ADM) ステータスチェック

サービスのステータスに問題があることを検知できるようサービスのステータスを監視し、サービスの信頼性と高可用性を確保できます。
ステータスチェックを開始する手順は次のとおりです:

  1. Site24x7にログインし、[Cloud]→[Azure]→[Azureアカウント名]→[サービスタイプ]→[監視名]に移動し、[ADMステータスチェック]をクリックします。
  2. ステータスチェックを実行したいサブスクリプションと、リソースグループを選択します。
  3. [クリップボードへコピー]をクリックし、JSONをコピーします。
  4. コピーしたJSONをADMロールアウトJSONファイルのステータスチェック(health check)部分にコピーします。

上記により、Site24x7はステータスチェックを開始し、Azure導入をステップ検証します。
成功の場合、導入は次のサービスユニットに進みます。問題が検知された場合、Azureは導入を停止し、トラブルシューティングを行うようにお知らせします。

セキュリティ

Site24x7のAzure監視はMicrosoftにより承認されたワークフローであるOpenID接続認証(OpenID Connect Authentication)を使用しています。
AzureリソースはグローバルアプリケーションであるSite24x7 Appによりディスカバリーされ、監視されます。Site24x7 Appは、Site24x7のMicrosoftアカウントにより管理されています。

Site24x7 AppのAzure環境に対するアクセスレベル:

Azureアカウントへのアクセス許可をクリックすると、Site24x7 AppのクライアントIDとシークレットキーを使用してMicrosoft Azureへログインリクエストが送られます。これはOAuth 2 APIを用いて行われます。
OpenID接続認証の前提条件には、関連するActive Directoryテナントにappを登録することにより、Service/Global administrator権限をもつMicrosoft Azureアカウントにログインできます。
Microsoft認証がAzureログインページで行われた後、Site24x7 Appは権限をリクエストします。
この権限の委譲はAzure Active DirectoryにSite24x7 Appを登録することを要求します。Azure Graph APIがSite24x7 Appを登録するのに使用されます。

Azureサブスクリプションでのロールアクセス:

Azure監視追加ページで、Azureリソースを監視するためにReaderまたはContributorロールのいずれかを選択する必要があります。
Readerロールを選択した場合、Site24x7 AppはAzureサブスクリプションのインベントリー詳細とパフォーマンスメトリクスのみを収集できます。一方で、Contributorロールを割り当てた場合、サブスクリプションのインベントリー詳細、パフォーマンスメトリクスを収集でき、さらに次のアクションを実行できます。

  • VMの起動
  • VMの停止
  • Site24x7のWindows/Linux向けのVMエージェント拡張のインストール

Site24x7 Appが登録され、権限が与えられた後、Azure Management APIでリソースはディスカバリーされ、Azure監視のREST APIを用いてパフォーマンスメトリックが収集されます。

Site24x7の監視できるAzureサービスリスト

Site24x7では仮想マシン、スケールセット、ストレージアカウント、IoTハブ、Cosmos DBといった100以上のAzureサービスを監視できます。サービスリストはこちらのページをご確認ください。

ライセンス

1つのAzureアカウントにつき、1ベーシックライセンスが消費されます。さらに、各Azureリソース/要素につき1ベーシック監視が消費されます。
例として、1Azureアカウントの10リソースを監視している場合のライセンス消費は次のようになります。

  • 1Azureアカウント = 1ベーシック監視
  • 10リソース = 10ベーシック監視
  • 合計 = 11ベーシック監視

VMにサーバー監視エージェント拡張を行っている場合、VMの監視で2ベーシック監視、サーバーの監視で2ベーシック監視の合計4ベーシック監視ライセンスを消費します。

FAQ

その他のご質問についてはこちらのナレッジベースをご参照ください。